솔루션

HI Flow

HI Flow는 한 줄의 코드 없이 이미지 관리부터 배포까지 쉽고 편하게 관리하고 학습하는 MLOps 솔루션입니다.

코딩과 디버깅에 소요되는 시간을 줄이고 원하는 결과를 쉽고 빠르게 도출할 수 있습니다.

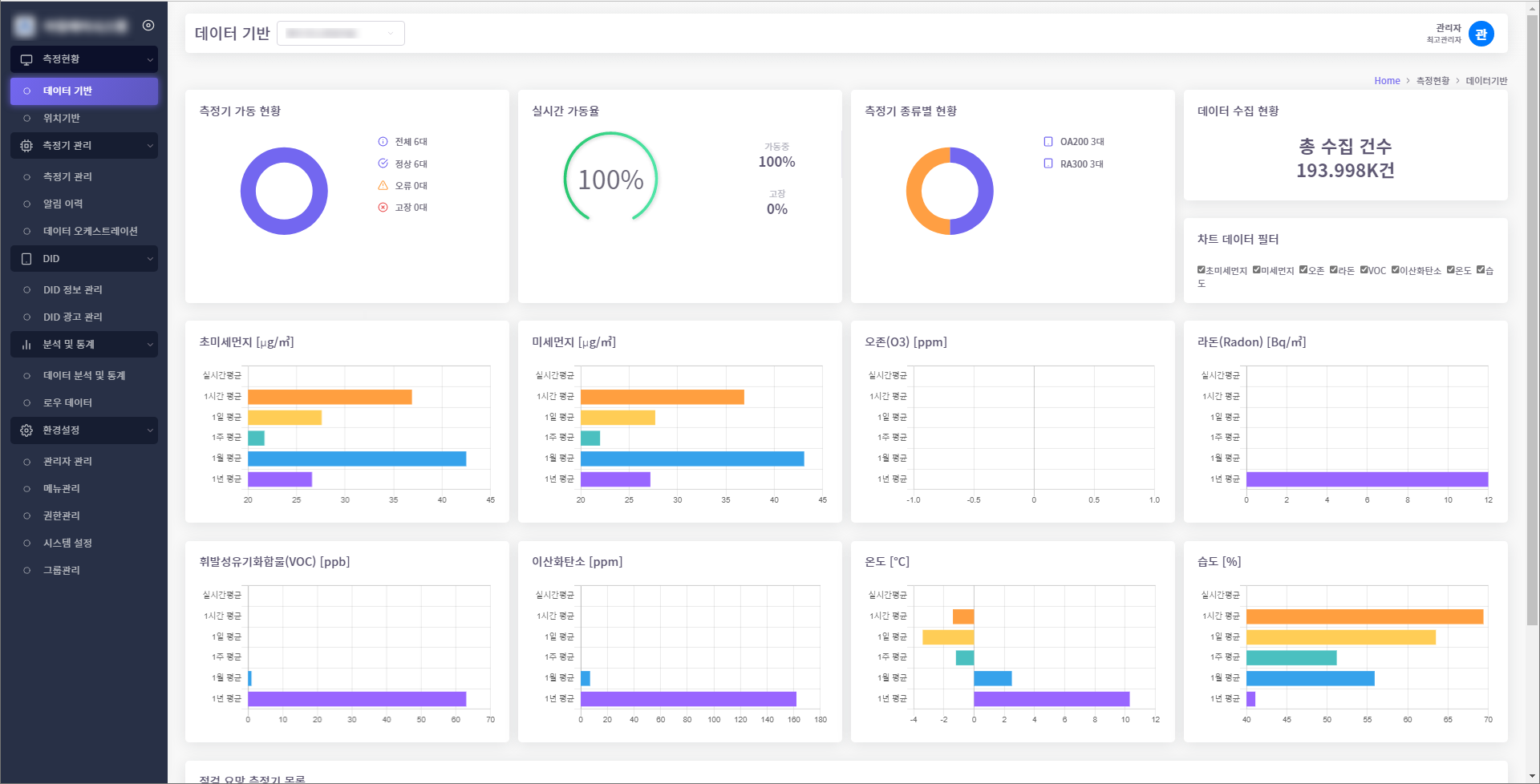
모니터링 시스템

모니터링 시스템은 각종 하드웨어 디바이스를 연동하여 디바이스의 센서데이터를 수집하고 통계를 시작화하는 솔루션입니다.

다양한 하드웨어 및 다양한 프로토콜과 연동이 가능하며 Java, C# 언어로 개발되었으며 Mysql, postgresql DBMS를 지원합니다.

REPLIO desktop

RELIO desktop은 REPLIO 3D 프린터용 출력 프로그램으로 라이브러리관리, 3D Viewer, 프린터 세부 설정 기능을 제공합니다.

CSRAS Web

CSRAS Web은 원자력 발전소 설계 개발자를 위한 사이버 보안 평가시스템입니. GS인증 1등급을 획득하였습니다.

Contact

070-4693-7077

[email protected]

대전 유성구 유성대로 773, 2층 201-가호

© Copyright 2022 HubInSoft Inc. - All rights reserved.